PeakEye | PeakX

PeakX, bir SPM (Security Posture Management – Güvenlik Duruşu Yönetimi) aracıdır. Tüm güvenlik operasyonlarınızı tek bir yerden yönetmenizi sağlar:

  • Geniş Araç Entegrasyonu: SAST, DAST, SCA, IaC, Gizli Bilgi Tarayıcıları, Kimlik Doğrulama ve Görev Yönetim uygulamaları gibi farklı türde güvenlik araçlarıyla entegre çalışır.
  • Zafiyet Yönetimi: Tüm güvenlik açıklarını, sorunları ve bulguları tek bir kontrol panelinden yönetmenizi ve konsolide etmenizi sağlar.
  • Varlık ve Ekip Yönetimi: Tüm dijital varlıklarınızı bulabilir, gruplara ayırabilir ve doğru ekiplere atayabilirsiniz.
  • CI/CD’de Kolay Kullanım: PeakSPM’i yazılım geliştirme yaşam döngünüze entegre ederek tüm geliştirme süreçlerinizin güvenli olmasını garanti edebilirsiniz.
  • Özel İş Akışları: Süreçlerinizi otomatikleştirmek için kendi iş akışlarınızı ve sorun şablonlarınızı oluşturabilirsiniz.

Kısacası, PeakX güvenlik operasyonlarınızı basitleştirir ve size tam kontrol sağlar.

Ekran Görüntüleri
PeakEye | PeakX
Dark
PeakEye | PeakX
light
PeakEye | PeakX
Dark
PeakEye | PeakX
light
PeakEye | PeakX
Dark
PeakEye | PeakX
light
PeakEye | PeakX
Dark
PeakEye | PeakX
light
PeakEye | PeakX
Dark
PeakEye | PeakX
light
PeakEye | PeakX
Dark
PeakEye | PeakX
light
PeakEye | PeakX
Dark
PeakEye | PeakX
light
PeakEye | PeakX
Dark
PeakEye | PeakX
light
PeakEye | PeakX
Dark
PeakEye | PeakX
light
PeakEye | PeakX
Dark
PeakEye | PeakX
light
PeakEye | PeakX
Dark
PeakEye | PeakX
light
PeakEye | PeakX
Dark
PeakEye | PeakX
light
PeakEye | PeakX
Dark
PeakEye | PeakX
light
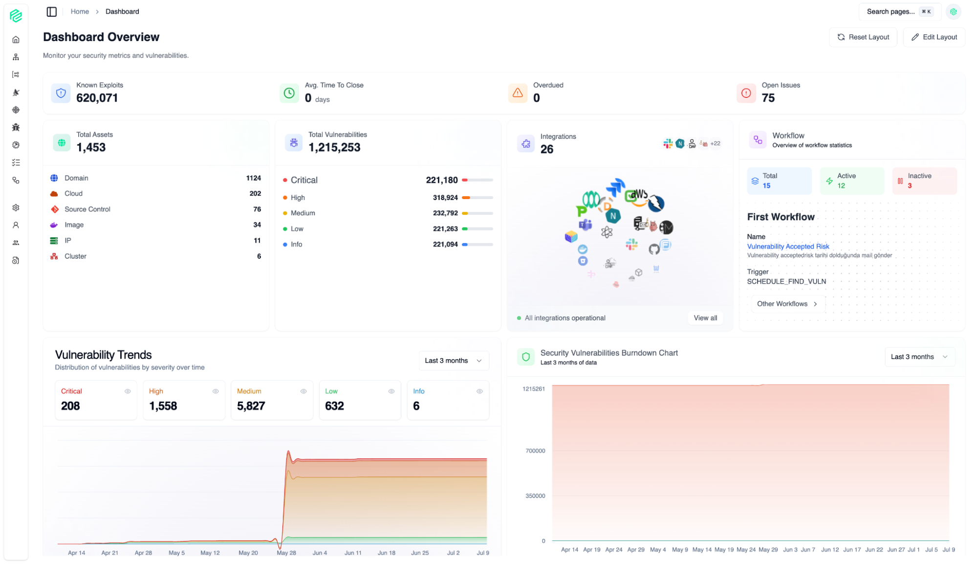
Dashboard
01
Tamamen özelleştirilebilir bir düzen ile bu kontrol panelini önceliklerinize göre uyarlayabilir ve anında en çok ihtiyaç duyduğunuz verilere odaklanabilirsiniz.
Assets
02
Varlık Sayfası, kuruluşunuzun tüm dijital varlıklarının (Etki Alanı, Kaynak Kontrolü, IP, Görüntü, Küme, Bulut) merkezi envanteridir. Buradan tüm varlıklarınızı kolayca görüntüleyebilir, arayabilir ve filtreleyebilirsiniz.
Asset Groups
03
Varlık Grubu özelliği, yüzlerce veya binlerce varlığı mantıksal birimler halinde yönetmenize olanak tanır.
Assets Overview
04
Varlık Grubu özelliği, yüzlerce veya binlerce varlığı mantıksal birimler halinde yönetmenize olanak tanır.
Integration
05
Zengin entegrasyon seçenekleri
Scan
06
Varlıklarınız için güvenlik taramalarını yönetin.
Syncer
07
Varlıklarınız için güvenlik taramalarını yönetin.
Vulnerability
08
Tüm entegrasyonlarınızdan toplanan tüm güvenlik açıklarının birleştirilmiş, merkezi bir listesi. Güvenlik açığı yönetimi özellikleri, güvenlik operasyonlarınızı verimli bir şekilde yönetmeniz için size hız ve kontrol sağlar.
Issue Management
09
Güvenlik araçları veya ekipleri tarafından tespit edilen tüm sorunlar merkezi olarak yönetilir. Buradan, güvenlik açıklarını gidermek için atılan adımları ve atanan sorumlulukları takip ediyoruz.
Issue Management
10
Güvenlik araçları veya ekipleri tarafından tespit edilen tüm sorunlar merkezi olarak yönetilir. Buradan, güvenlik açıklarını gidermek için atılan adımları ve atanan sorumlulukları takip ediyoruz.
SBOM
11
Uygulamanızın Yazılım Malzeme Listesini (SBOM) görselleştirerek, yazılımınızın içinde tam olarak ne olduğunu anlamanızı sağlar. Bir ürünün içerik listesi gibi, bu ekran da uygulamanızı oluşturan tüm bileşenleri ve kütüphaneleri gösterir.
Workflow
12
İş akışı, basit otomasyonun ötesine geçerek güvenlik süreçlerinizi kuruluşunuzun benzersiz ihtiyaçlarına göre şekillendirmenize, yönetmenize ve ölçeklendirmenize olanak tanıyan bir koordinasyon merkezidir. Manuel ve tekrarlayan görevleri ortadan kaldırarak, güvenlik ve geliştirme ekiplerinizin gerçekten önemli olana odaklanmasını sağlar: güvenli ve yenilikçi yazılım geliştirmek.
User & Organization Management
13
PeakX platformunu kendi ihtiyaçlarımıza ve kurumsal yapımıza göre yapılandırdığımız yönetim merkezi. Burada genel hesap ayarlarından gelişmiş otomasyon kurallarına kadar tüm platform kontrollerine erişebiliyoruz.
Diğer Ürünlerimiz